一、概述#
Prometheus exporter for Redis metrics.
github地址:
https://github.com/oliver006/redis_exporter
二、安装redis_exporter#
下载最新版本:
https://github.com/oliver006/redis_exporter/releases/download/v1.3.5/redis_exporter-v1.3.5.linux-amd64.tar.gz
登录到redis服务器,解压安装
1
2
| tar zxvf redis_exporter-v1.3.5.linux-amd64.tar.gz -C /data
mv /data/redis_exporter-v1.3.5.linux-amd64 /data/redis_exporter
|
redis_exporter 用法
解压后只有一个二进制程序就叫 redis_exporter 通过 -h 可以获取到帮助信息,下面列出一些常用的选项:
1
2
3
4
| -redis.addr:指明一个或多个 Redis 节点的地址,多个节点使用逗号分隔,默认为 redis://localhost:6379
-redis.password:验证 Redis 时使用的密码;
-redis.file:包含一个或多个redis 节点的文件路径,每行一个节点,此选项与 -redis.addr 互斥。
-web.listen-address:监听的地址和端口,默认为 0.0.0.0:9121
|
运行 redis_exporter 服务
1
2
3
4
| ## 无密码
nohup ./redis_exporter redis//192.168.111.11:6379 &
## 有密码
nohup ./redis_exporter -redis.addr 192.168.111.11:6379 -redis.password 123456 &
|
三、配置 prometheus.yml#
单机版#
添加监控目标
1
| vim /data/prometheus/prometheus.yml
|
最后一行添加
1
2
3
4
5
6
7
8
9
10
11
12
13
14
15
16
17
18
19
20
| - job_name: 'redis_exporter'
static_configs:
- targets: ['192.168.10.147:9121']
labels:
instance: 生产实例1
- targets: ['192.168.10.148:9121']
labels:
instance: 生产实例2
- targets: ['192.168.10.149:9121']
labels:
instance: 生产实例3
- targets: ['192.168.10.150:9121']
labels:
instance: 生产实例4
- targets: ['192.168.10.151:9121']
labels:
instance: 生产实例5
- targets: ['192.168.10.152:9121']
labels:
instance: 生产实例6
|
集群版#
运行 redis_exporter 服务,只需要连接其中一个节点即可。
1
2
3
4
| ## 无密码
nohup ./redis_exporter redis//192.168.111.11:7000 &
## 有密码
nohup ./redis_exporter -redis.addr 192.168.111.11:7000 -redis.password 123456 &
|
最后一行添加
1
2
3
4
5
6
7
8
9
10
11
12
13
14
15
16
17
| - job_name: 'redis_cluster'
static_configs:
- targets:
- redis://192.168.111.11:7000
- redis://192.168.111.11:7001
- redis://192.168.111.11:7002
- redis://192.168.111.11:7003
- redis://192.168.111.11:7004
- redis://192.168.111.11:7005
metrics_path: /scrape
relabel_configs:
- source_labels: [__address__]
target_label: __param_target
- source_labels: [__param_target]
target_label: instance
- target_label: __address__
replacement: 192.168.111.11:9121
|
重启prometheus即可。
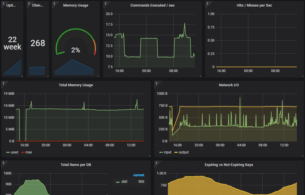
四、配置 Grafana 的模板#
redis_exporter 在 Grafana 上为我们提供好了 Dashboard 模板:https://grafana.com/dashboards/763
下载后在 Grafana 中导入 json 模板就可以看到官方这样的示例截图啦:

注意:Memory Usage这个图表,一直是N/A。是因为redis_memory_max_bytes 获取的值为0
导致 redis_memory_used_bytes / redis_memory_max_bytes 结果不正常。
解决办法:将redis_memory_max_bytes 改为服务器的真实内存大小。
所以我更改计算公式
1
| redis_memory_used_bytes{instance=~"$instance"} / 8193428
|
本文参考链接: