Kubernetes集群资源监控#
监控指标#
一个好的系统,主要监控以下内容
监控平台#
使用普罗米修斯【prometheus】 + Grafana 搭建监控平台
prometheus【定时搜索被监控服务的状态】
- 开源的
- 监控、报警、数据库
- 以HTTP协议周期性抓取被监控组件状态
- 不需要复杂的集成过程,使用http接口接入即可
Grafana

部署prometheus#
首先需要部署一个守护进程

1
2
3
4
5
6
7
8
9
10
11
12
13
14
15
16
17
18
19
20
21
22
23
24
25
26
27
28
29
30
31
32
33
34
35
36
37
38
39
40
41
| ---
apiVersion: apps/v1
kind: DaemonSet
metadata:
name: node-exporter
namespace: kube-system
labels:
k8s-app: node-exporter
spec:
selector:
matchLabels:
k8s-app: node-exporter
template:
metadata:
labels:
k8s-app: node-exporter
spec:
containers:
- image: prom/node-exporter
name: node-exporter
ports:
- containerPort: 9100
protocol: TCP
name: http
---
apiVersion: v1
kind: Service
metadata:
labels:
k8s-app: node-exporter
name: node-exporter
namespace: kube-system
spec:
ports:
- name: http
port: 9100
nodePort: 31672
protocol: TCP
type: NodePort
selector:
k8s-app: node-exporter
|
然后执行下面命令
1
| kubectl create -f node-exporter.yaml
|
执行完,发现会报错

这是因为版本不一致的问题,因为发布的正式版本,而这个属于测试版本
所以我们找到第一行,然后把内容修改为如下所示
1
2
3
4
| # 修改前
apiVersion: extensions/v1beta1
# 修改后 【正式版本发布后,测试版本不能使用】
apiVersion: apps/v1
|
创建完成后的效果

然后通过yaml的方式部署prometheus

- configmap:定义一个configmap:存储一些配置文件【不加密】
- prometheus.deploy.yaml:部署一个deployment【包括端口号,资源限制】
- prometheus.svc.yaml:对外暴露的端口
- rbac-setup.yaml:分配一些角色的权限
下面我们进入目录下,首先部署 rbac-setup.yaml
1
| kubectl create -f rbac-setup.yaml
|

然后分别部署
1
2
3
4
5
6
| # 部署configmap
kubectl create -f configmap.yaml
# 部署deployment
kubectl create -f prometheus.deploy.yml
# 部署svc
kubectl create -f prometheus.svc.yml
|
部署完成后,我们使用下面命令查看
1
| kubectl get pods -n kube-system
|

在我们部署完成后,即可看到 prometheus 的 pod了,然后通过下面命令,能够看到对应的端口
1
| kubectl get svc -n kube-system
|

通过这个,我们可以看到 prometheus 对外暴露的端口为 30003,访问页面即可对应的图形化界面
1
| http://192.168.177.130:30003
|

在上面我们部署完prometheus后,我们还需要来部署grafana
1
| kubectl create -f grafana-deploy.yaml
|
然后执行完后,发现下面的问题
1
| error: unable to recognize "grafana-deploy.yaml": no matches for kind "Deployment" in version "extensions/v1beta1"
|
我们需要修改如下内容
1
2
3
4
5
6
7
8
9
10
| # 修改
apiVersion: apps/v1
# 添加selector
spec:
replicas: 1
selector:
matchLabels:
app: grafana
component: core
|
修改完成后,我们继续执行上述代码
1
2
3
4
5
6
| # 创建deployment
kubectl create -f grafana-deploy.yaml
# 创建svc
kubectl create -f grafana-svc.yaml
# 创建 ing
kubectl create -f grafana-ing.yaml
|
我们能看到,我们的grafana正在

配置数据源#
下面我们需要开始打开 Grafana,然后配置数据源,导入数据显示模板
1
| kubectl get svc -n kube-system
|

我们可以通过 ip + 30431 访问我们的 grafana 图形化页面

然后输入账号和密码:admin admin
进入后,我们就需要配置 prometheus 的数据源

和 对应的IP【这里IP是我们的ClusterIP】

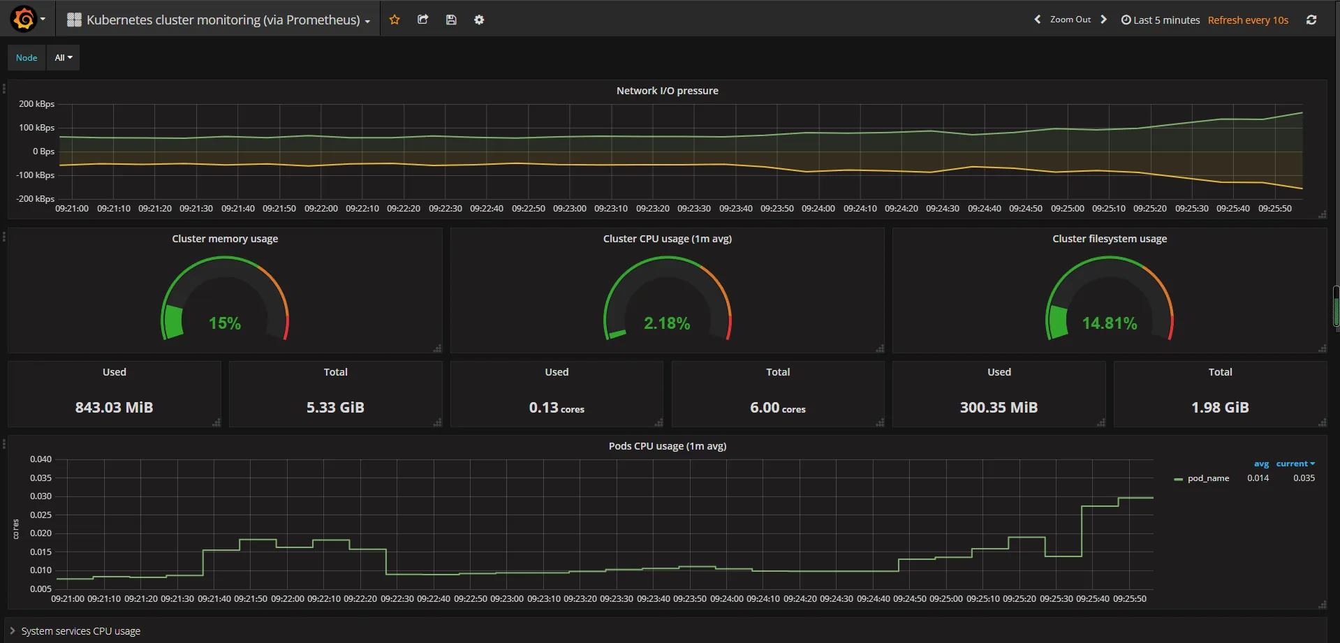
设置显示数据的模板#
选择Dashboard,导入我们的模板

然后输入 315 号模板

然后选择 prometheus数据源 mydb,导入即可

导入后的效果如下所示
