一、概述#
Minio支持集成prometheus,用以监控CPU、硬盘、网络等数据。
二、修改docker-compose.yaml#
官方的给docker-compose.yaml,默认是不能访问metric数据的。
这里配置用是"public"类型,无身份认证。
需要在docker-compose.yaml中,增加一个环境变量即可。
1
| MINIO_PROMETHEUS_AUTH_TYPE: public
|
还没有配置主机目录映射,因此,这里就一并修改了,完整内容如下:
1
2
3
4
5
6
7
8
9
10
11
12
13
14
15
16
17
18
19
20
21
22
23
24
25
26
27
28
29
30
31
32
33
34
35
36
37
38
39
40
41
42
43
44
45
46
47
48
49
50
51
52
53
54
55
56
57
58
59
60
61
62
63
64
65
66
67
68
69
70
71
72
73
74
75
76
77
| version: '3.7'
# starts 4 docker containers running minio server instances. Each
# minio server's web interface will be accessible on the host at port
# 9001 through 9004.
services:
minio1:
image: minio/minio:RELEASE.2020-07-02T00-15-09Z
volumes:
- /data/minio-cluster/minio1/data1:/data1
- /data/minio-cluster/minio1/data2:/data2
ports:
- "9001:9000"
environment:
MINIO_ACCESS_KEY: minio
MINIO_SECRET_KEY: minio123
MINIO_PROMETHEUS_AUTH_TYPE: public
command: server http://minio{1...4}/data{1...2}
healthcheck:
test: ["CMD", "curl", "-f", "http://localhost:9000/minio/health/live"]
interval: 30s
timeout: 20s
retries: 3
minio2:
image: minio/minio:RELEASE.2020-07-02T00-15-09Z
volumes:
- /data/minio-cluster/minio2/data1:/data1
- /data/minio-cluster/minio2/data2:/data2
ports:
- "9002:9000"
environment:
MINIO_ACCESS_KEY: minio
MINIO_SECRET_KEY: minio123
MINIO_PROMETHEUS_AUTH_TYPE: public
command: server http://minio{1...4}/data{1...2}
healthcheck:
test: ["CMD", "curl", "-f", "http://localhost:9000/minio/health/live"]
interval: 30s
timeout: 20s
retries: 3
minio3:
image: minio/minio:RELEASE.2020-07-02T00-15-09Z
volumes:
- /data/minio-cluster/minio3/data1:/data1
- /data/minio-cluster/minio3/data2:/data2
ports:
- "9003:9000"
environment:
MINIO_ACCESS_KEY: minio
MINIO_SECRET_KEY: minio123
MINIO_PROMETHEUS_AUTH_TYPE: public
command: server http://minio{1...4}/data{1...2}
healthcheck:
test: ["CMD", "curl", "-f", "http://localhost:9000/minio/health/live"]
interval: 30s
timeout: 20s
retries: 3
minio4:
image: minio/minio:RELEASE.2020-07-02T00-15-09Z
volumes:
- /data/minio-cluster/minio4/data1:/data1
- /data/minio-cluster/minio4/data2:/data2
ports:
- "9004:9000"
environment:
MINIO_ACCESS_KEY: minio
MINIO_SECRET_KEY: minio123
MINIO_PROMETHEUS_AUTH_TYPE: public
command: server http://minio{1...4}/data{1...2}
healthcheck:
test: ["CMD", "curl", "-f", "http://localhost:9000/minio/health/live"]
interval: 30s
timeout: 20s
retries: 3
|
创建主机目录
1
| mkdir -p /data/minio-cluster/minio{1,2,3,4}/data{1,2}
|
启动docker-compose
三、访问metric#
1
| http://192.168.31.34:9001/minio/prometheus/metrics
|
效果如下:

将端口改为9002~9004,也是同样的结果。
四、Prometheus配置#
修改prometheus.yml,增加job_name
1
2
3
4
5
6
| - job_name: minio
metrics_path: /minio/prometheus/metrics
scrape_interval: 10s
scheme: http
static_configs:
- targets: ['192.168.31.34:9001','192.168.31.34:9002','192.168.31.34:9003','192.168.31.34:9004']
|
修改完成后,重启prometheus
访问targets,确保都是UP状态
五、Grafana导入模板#
模板选择#
推荐使用模板:https://grafana.com/grafana/dashboards/12063
这个模板执行选择Minio节点,而且还是中文显示的。
导入模板后,效果如下:

但是发现关于s3相关图表,数据是空的。
需要修改图表中的metrics计算公式才行。
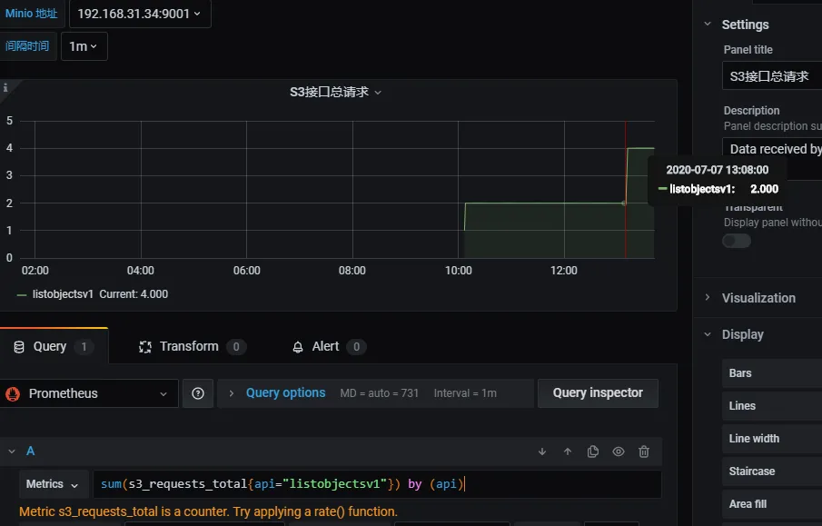
先来看S3接口总请求,对应的metrics计算公式为:
1
| sum(s3_requests_total{instance="172.16.62.150:9000",job="minio-metrics"}) by (api)
|
它需要key为s3_requests_total的值。
我们再去这几个metrics中去查找
1
2
3
4
| http://192.168.31.34:9001/minio/prometheus/metrics
http://192.168.31.34:9002/minio/prometheus/metrics
http://192.168.31.34:9003/minio/prometheus/metrics
http://192.168.31.34:9004/minio/prometheus/metrics
|
发现只有第一个才有s3_requests_total的值。

因此metrics的计算公式为:
1
| sum(s3_requests_total{api="listobjectsv1"}) by (api)
|
修改完成之后,图表数据就有了。

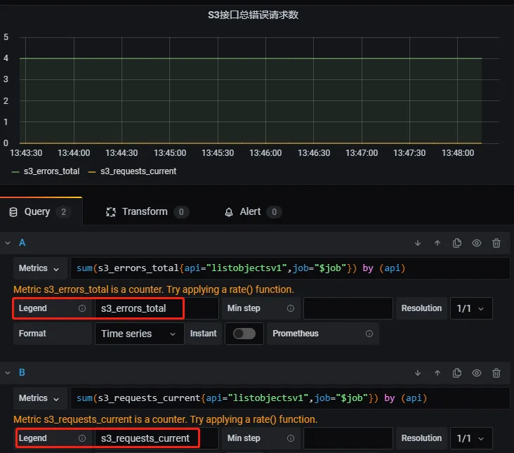
附上其他图表的正确计算公式:
1
2
3
4
5
6
7
8
9
10
| S3接口当前总请求数
sum(s3_requests_current{api="listobjectsv1"}) by (api)
S3接口总错误请求数
sum(s3_errors_total{api="listobjectsv1",job="$job"}) by (api)
sum(s3_requests_current{api="listobjectsv1",job="$job"}) by (api)
S3接口延迟统计
s3_ttfb_seconds_sum{api="listobjectsv1"}
|
对于S3接口总错误请求数,需要修改一下Legend,做一下标识区分。

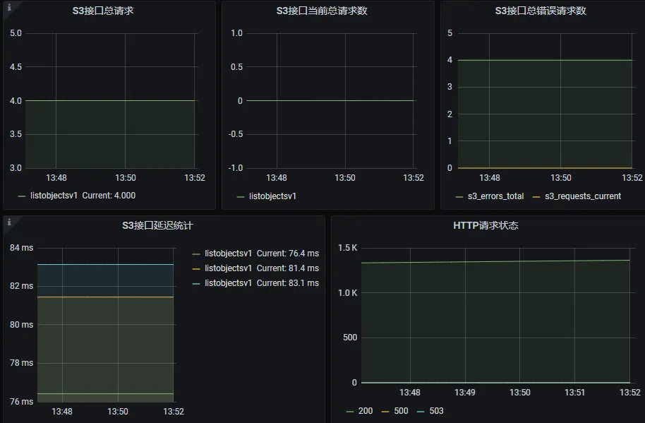
最终总体效果如下:

本文参考链接:
https://www.cnblogs.com/rongfengliang/p/12017914.html
https://blog.csdn.net/kuang1144/article/details/105302960